
Registro Horario Digital Obligatorio en 2026: cómo nos adelantamos a la normativa con OFICINA VIRTUAL EMPRESA
noviembre 28, 2025
Así cambiará tu jornada laboral con el nuevo Registro Horario Digital en 2026
diciembre 15, 2025Oficina Virtual V3: la nueva era del fichaje digital y la gestión de RRHH
La Oficina Virtual V3 marca una nueva etapa en la gestión digital de empresas. Con una interfaz renovada, nuevas funcionalidades y una experiencia más intuitiva, esta versión lleva la productividad y el control horario al siguiente nivel.
Diseñada por Apunts Informática, esta actualización facilita el control de los recursos humanos, centraliza la información clave y simplifica la administración diaria, tanto desde la web como desde dispositivos móviles.
Lista de Contenidos
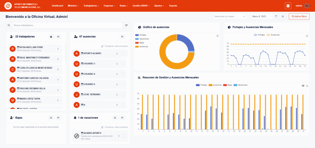
📊 Nuevo Dashboard: toda la información de tu empresa en un vistazo
La nueva versión de Oficina Virtual incorpora un dashboard completamente renovado, diseñado para ofrecer a los responsables de la empresa una visión clara y en tiempo real de la actividad.
En un único panel podrás visualizar de forma clara y visual:
Trabajadores activos y fichando en ese momento.
Ausencias, bajas y vacaciones de forma organizada.
Gráficos sencillos para entender la situación de tu equipo de un solo vistazo.
Gastos pendientes y justificaciones por revisar.
Solicitudes de vacaciones que puedes gestionar.
💡 Con este panel renovado, pasas de perder tiempo revisando hojas de cálculo y correos a tener un control total y en tiempo real de lo que ocurre en tu empresa.
💬 Fichaje por WhatsApp: la forma más sencilla de registrar la jornada
Con Oficina Virtual V3, fichar nunca había sido tan fácil. Ahora tus trabajadores pueden registrar su jornada laboral directamente desde WhatsApp, sin necesidad de descargar aplicaciones adicionales ni aprender nuevos sistemas.
Basta con enviar un mensaje y el fichaje queda registrado en tiempo real, cumpliendo con la normativa vigente y facilitando la gestión del día a día.
Las ventajas son claras:
- Comodidad máxima: todos usan WhatsApp, no hay curva de aprendizaje.
- Rapidez: en segundos el fichaje queda registrado.
- Control total: la empresa recibe la información al instante y de forma segura.
Con esta novedad, eliminamos barreras y convertimos un proceso obligatorio en algo simple, ágil y natural para todos.
🛠️ Nuevos módulos para una gestión más completa
La versión 3 de Oficina Virtual no solo trae mejoras visuales y de usabilidad, también amplía sus funcionalidades con la incorporación de nuevos módulos que cubren las necesidades más habituales de cualquier empresa.
Ahora tendrás en un mismo lugar la posibilidad de gestionar:
Protocolos internos
Gestión de protocolos
Con el nuevo módulo de Protocolos, podrás centralizar todas las normativas y procedimientos internos en un único lugar.
Gestión de EPIs
Equipos de protección individual
El módulo de EPIs te permite llevar un control completo sobre la entrega y gestión de los equipos de protección individual en tu empresa.
Reuniones
Gestión de salas de reuniones
Con el módulo de Reuniones podrás planificar, registrar y dar seguimiento a todos los encuentros de tu empresa de manera centralizada.
Control de gastos
Gestión de tickets
El módulo de Gastos simplifica la gestión económica del día a día. Tus trabajadores podrán subir sus gastos de forma rápida, y tú podrás revisarlos y aprobarlos en segundos.
Gestión de turnos
Ciclos y horarios
El módulo de Gestión de turnos te permite planificar y asignar los horarios de trabajo de tu equipo de forma rápida y visual.
Toma de datos
Alta de trabajadores
El módulo de Toma de datos te ofrece una forma sencilla y estructurada de recopilar la información clave de tu empresa.
Con estos nuevos módulos, Oficina Virtual se convierte en una plataforma integral de gestión empresarial, pensada para ahorrar tiempo, reducir errores y dar tranquilidad a los responsables de la empresa.
📈 Nuevas vistas de gestión RRHH: información clara cuando la necesites
Con la V3 de Oficina Virtual ampliamos las herramientas de gestión de recursos humanos con dos nuevas vistas que facilitan el seguimiento de tu equipo:
Informe Diario: obtén al instante toda la información del día actual: trabajadores activos, ausencias, bajas y vacaciones. Una visión rápida y completa para tener el control en tiempo real.
- Informe entre fechas: analiza los mismos datos, pero en el rango de fechas que necesites. Ideal para planificar, reportar y tomar decisiones basadas en información concreta y actualizada.
💡Estas vistas hacen que la gestión de RRHH sea más eficiente, rápida y precisa, permitiéndote centrarte en lo que realmente importa: tu equipo y tu negocio.
📲 Oficina Virtual V3 llega ahora a dispositivos móviles
Con la llegada de la V3 de Oficina Virtual, la aplicación se adapta por completo a smartphones y tablets, manteniendo todas las funciones clave de la versión de escritorio.
Además, Oficina Virtual V3 ya está disponible tanto para Android como para iOS, permitiendo acceder a la plataforma desde cualquier dispositivo móvil con total comodidad.
Nuevos módulos disponibles en Oficina Virtual V3
La V3 incorpora nuevos módulos diseñados para mejorar la productividad y ampliar las capacidades de la plataforma.
- Módulo de Gastos
- Módulo de Protocolos
- Calendario
- Canal de Denuncias
Solicita hoy mismo tu prueba gratuita y descubre cómo transformar la gestión de tu empresa.
Fichar nunca fue tan fácil, rápido y seguro. Hazlo realidad con Oficina Virtual y lleva la gestión de tu empresa al siguiente nivel.
Preguntas frecuentes sobre Oficina Virtual V3
La V3 incluye un nuevo dashboard con visión completa de tu empresa, fichaje por WhatsApp, nuevos módulos (Protocolos, EPIs, Reuniones, Gastos, Gestión de turnos, Toma de datos) y nuevas vistas de RRHH para informes diarios y por fechas. Todo pensado para ahorrar tiempo y centralizar la gestión.
¡Sí! Además del fichaje tradicional, ahora tus trabajadores pueden registrar su jornada directamente desde WhatsApp o mediante la app móvil, de forma rápida, legal y segura.
El dashboard ofrece un resumen completo para administradores: trabajadores activos, ausencias, bajas, vacaciones, solicitudes pendientes, gastos y gráficos visuales que facilitan la toma de decisiones.
¡Sí! Puedes solicitar tu prueba gratuita y descubrir todas las novedades de la V3, incluida la gestión desde el dashboard, los módulos y el fichaje por WhatsApp.
Sí, todas las funcionalidades de fichaje y registros cumplen con la normativa vigente, garantizando que tu empresa tenga control legal y seguro sobre la jornada laboral.
Algunas de las empresas que confían en nosotros
























¡Solicita tu demo gratuita ahora!
¿Quieres más información sobre Oficina Virtual, agendar una demo o recibir una propuesta personalizada? Estamos aquí para ayudarte.
Contáctanos ahora y transforma tu forma de fichar.
Más información
Contacta con nosotros
¡Solicita tu demo gratuita ahora!
¿Quieres más información sobre Oficina Virtual, agendar una demo o recibir una propuesta personalizada? Estamos aquí para ayudarte.
Contáctanos ahora y transforma tu forma de fichar.
Más información
Contacta con nosotros
Publicaciones relacionadas








